NV SCHADE: INKIJK-PORTAAL INKOMENSKETEN
Data-connectivity en datavisualisatie
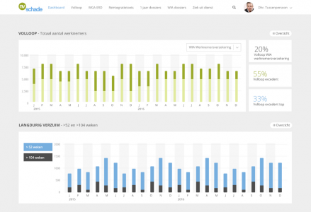
Vanuit de strategie van NV Schade rondom de inkomensketen M&T was een informatiebehoefte waartoe data wordt verzameld en geanalyseerd. Door de output slim in te zetten bij alle betrokken (keten)partijen wordt een prestatieverbetering mogelijk gemaakt om de toegevoegde waarde van de inkomensketen te vergroten. NV Schade zocht een eigentijdse oplossing om data uit verschillende systemen te verzamelen en vervolgens te uniformeren en vergelijken. De data is verspreid over diverse bestanden en systemen en wordt beheerd door verschillende partijen. Gebruikers en data moesten samen komen!
INKIJK-portaal M&T
De rol van Iselect binnen het project is het realiseren van ICT-hulpmiddelen om data te verzamelen, integreren en analyseren. Maar bovendien een datavisualisatie-tool inrichten.
NV Schade, ketenpartners en Iselect ontwikkelen een INKIJK-portaal M&T waarin relevante gegevens worden verzameld en samengevoegd tot bruikbare informatie. Per gebruikersgroep wordt de juiste informatie uit de data gehaald en gevisualiseerd. Iedere gebruiker krijgt toegang tot een uniek inzicht in diensten, producten en activiteiten van de inkomensketen M&T.
NV Schade
NV Schade is dé toonaangevende arbeidsongeschiktheidsverzekeraar in de bedrijfstak Metaal, Techniek en Automotive branche. Zij helpt werknemers en werkgevers bij langdurige arbeidsongeschiktheid met persoonlijk advies- en reintegratiediensten. Ook werkt zij samen met andere brancheverzekeraars en branchetussenpersonen om een sluitende keten van preventie- verzuim- en reintegratiedienstverlening te organiseren.
Ook behoefte aan een optimale ondersteuning op het gebied van arbeidsvoorwaarden en wilt u meer weten over de online portalen van Iselect? Wij staan u graag vrijblijvend te woord!





